УКР РУС ENG
Про нас | Новини | Проекти | Публікації | Карта сайту

 

Автоматизована система керування
малогабаритною нафтопереробною установкою в с. Широка Балка


Розроблена автоматизована система керування малогабаритною нафтопереробною установкою (далі по тексту система) - це комплексна автоматизована система, яка побудована на базі сучасної універсальної системи автоматизації фірми Siemens SIMATIC S7 і комп'ютера, що в цілому виконують функції вимірювання, контролю, автоматичного керування, візуалізації та архівування подій і параметрів процесу переробки нафти.

Система призначена для автоматизованого керування технологічними процесами установки неперервної перегонки різних видів нафтової сировини з отриманням бензину, лігроїну, дизельного пального та інших продуктів згідно з діючими стандартами якості і забезпечує автоматизоване керування і контроль технологічних об'єктів. Крім цього, система здійснює контроль за довибухонебезпечною концентрацією горючих газів і парів горючих рідин на майданчику установки.

 

Структурна схема АСК (детально 59.9 К)

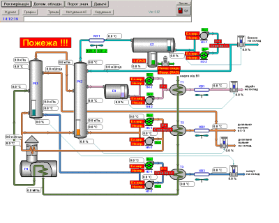
Технологічна мнемосхема "Ректифікація" (приклад 63.1 К)

Технологічна мнемосхема "Допоміжне обладнання"
(приклад 69.1 К)

Основним завданням системи є комплексна автоматизація ведення технологічних процесів на майданчику існуючої малогабаритної установки переробки нафтопродуктів, а також забезпечення надійного керування допоміжними системами.

Автоматизована система керування забезпечує виконання наступних функцій:

збір інформації та централізований контроль, оперативне відображення режимно-технологічної інформації про хід технологічного процесу і стан обладнання;

неперервний контроль за основними параметрами;

автоматичний постійний контроль дієздатності основних блоків і пристроїв;

контроль стану насосів, повітряних холодильників та іншого обладнання і сигналізацію технологічних параметрів;

дистанційне, блоковане і місцеве керування електроприводами технологічного обладнання;

програмно-логічне керування (блокування) при автоматичному захисті обладнання згідно з технологічним регламентом;

оповіщення персоналу про порушення нормального режиму роботи (технологічну і аварійну світлову та аварійну звукову сигналізацію відхилення технологічних параметрів від норми);

автоматичну стабілізацію визначальних параметрів на заданих оптимальних рівнях з використанням стандартних ПІД-алгоритмів;

відпрацювання заходів протиаварійного захисту та інші обов'язкові функції;

виконання процедур обміну інформацією з верхнім рівнем керування в режимі реального часу або за запитом.

Система автоматизації виконує функції самодіагностики і сигналізації про внутрішні неполадки обладнання; володіє здатністю до розширення і має запас, включаючи входи-виходи, об'єм пам'яті центрального процесора, клемники для підключення кабелів.

Будь-які зміни програмного забезпечення і тестування системи після перезавантаження програми виконуються без зупинки технологічного процесу.

 

Про нас | Новини | Проекти | Публікації | Карта сайту
© ТзОВ "ВОТУМ"

 

Головний офіc:
тел/факс: +38 (0342) 527400
E-mail: office@votum.ua
Проектний відділ: тел/факс: +38 (0342) 711490
тел: +38 (0342) 711489, 711491
E-mail: engineering@votum.ua
Виробничий відділ: тел/факс: +38 (0342) 523020
тел: +38 (0342) 523124
E-mail: production@votum.ua