УКР РУС ENG
Про нас | Новости | Проекты | Публикации | Карта сайта

 

Информационно-управляющая система
установки комплексной подготовки газа "ГС Солоха"

 

Назначение системы

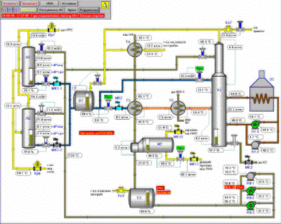
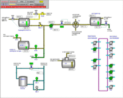
Информационно-управляющая система (ИУС) предназначена для автоматизированного управления и контроля технологическими процессами на установке комплексной подготовки газа "ГС Солоха" (Полтавская область).

Основные функции системы:

сбор, обработка и представление информации о ходе технологических процессов на рабочее место диспетчера и оператора-технолога;

автоматическое регулирование технологических параметров на заданном уровне;

формирование согласно определенного алгоритма управляющих сигналов (блокировка, переключение и др.);

формирование команд дистанционного и автоматического управления электроприводами насосов, вентиляторов и трубопроводной арматуры (задвижек, клапанов) с сигнализаціей их положения;

индикация, регистрация и архивация основных технологических параметров;

технологическая, предупредительная, аварийная звуковая и аварийная световая сигнализация отклонения технологических параметров от нормы;

вывод отчетов заданной формы на печать.

 

Объекты автоматизации:

Установка низкотемпературной абсорбции:

- абсорберы
- колонны
- виветриватель
- емкости
- дегидратор
- испарители
- теплообменники
- воздушные холодильники
- отсечные клапаны
- электрозадвижки

Межцеховые коммуникации:

- краны
- задвижки

Установка печей:

- печи регенерации и подогрева теплоносителя
- задвижки
- краны
- отсечные клапаны

Технологическая насосная

Система пожаротушения

Основные характеристики системы:

Количество входных аналоговых сигналов

139

Количество входных дискретных сигналов

181

Количество выходных аналоговых сигналов (контуров аналогового регулирования)

33

Количество выходных дискретных сигналов (каналов дискретного управления)

85

 

Про нас | Новости | Проекты | Публикации | Карта сайта
© ТОО "ВОТУМ"

 

Главный офиc:
тел/факс: +38 (0342) 527400
E-mail: office@votum.ua
Проектный отдел: тел/факс: +38 (0342) 711490,
тел: +38 (0342) 711489, 711491
E-mail: engineering@votum.ua
Производственный отдел:
тел/факс: +38 (0342) 523020,
тел: +38 (0342) 523124